Product
一、 系统简介
工业控制系统是对诸如传感器采集的数据、信号等大数据量、高速率的处理,综合,分类,控制,记录的系统。这股工业控制系统网络化浪潮又将诸如嵌入式技术、多标准工业控制网络互联、无线技术等多种当今流行技术融合进来,从而拓展了工业控制领域的发展空间,带来新的发展机遇。
随着计算机技术、通信技术和控制技术的发展,传统的控制领域正经历着一场前所未有的变革,开始向网络化方向发展。
控制系统的结构从最初的CCS(计算机集中控制系统),到第二代的DCS(分散控制系统),发展到现在流行的FCS(现场总线控制系统)。
二、系统背景
随着企业信息网络的深入应用与日臻完善,现场控制信息进入信息网络实现实时监控是必然的趋势。为提高企业的社会效益和经济效益,许多企业都在尽力建立全方位的管理信息系统,它必须包括生产现场的实时数据信息,以确保实时掌握生产过程的运行状态,使企业管理决策科学化,达到生产、经营、管理的最优化状态。信息一控制一体化将为实现企业综合自动化CIPA(computerintegratedplantautomation)和企业信息化创造有利条件。
三、控制流程
传感器采集信号=>系统接受处理数据=>监控端实时监控操作
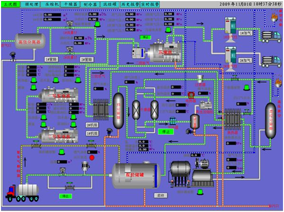
三、系统详解
1、直观显示
如下图:可以自助设置液位、料位的上下限位值。在操作界面即可实时修改限位值,对工况进行实时大数量控制。
图中储罐中水位发生变化则图中水罐中蓝色部分则随之发生变化

控制过程:由液位计、料位计等采集数据,系统进行数据处理,得知现场实时情况反馈给系统。可自行设定系统何时进料、放料等操作。监控室人员可同时控制大量生产设备及生产仪器。
2、实时监控
如下图所示:
1、监控室操作人员可实时监控生产过程中各个环节,任何环节出现问题,可迅速做出处理。(如:分离罐出现异常,监控端分离罐旁报警灯会闪烁,操作员可点击分离罐使分离罐立即断开分离罐所有供电,保证生产过程的安全进行。)
2、操作员可以实时修改各个生产过程的设置参数,对于生产各个环节的参数修改快速而有效。(如:压缩罐进料发生变化,所需压缩比需要修改,则监控端点开压缩罐设置页面,即可修改压缩罐的压强、温度、湿度等)

3、数据生成
如下图:各个生产组的生产数据可记录在系统中,可以储存3年的生产资料,进程整理归纳,随时随地知晓各年各月各日各时的生产状况及生产组之间对比数据。达到实时监控各生产组生产数据,又可综合归纳,对比总结。
下图所示为报表数据(可储存各个季度数据报表)
下图所示为:实时监控数据。

工程案例:







关注我们
联系方式
联系人:赵经理
电话:18014698989
地址:上海市闵行区苏召路1628号
上海精籁电子科技发展有限公司 沪ICP备2021026416号